Profesionální IT služby
Vaše firma si zaslouží IT, které jednoduše funguje – spolehlivě, bezpečně a bez starostí. Ať už potřebujete stabilní IT infrastrukturu, ochranu před kybernetickými hrozbami, přechod do cloudu nebo řízení náročného projektu, jsme tu pro vás.
S námi získáte silného partnera, který přemýšlí o technologiích za vás. Přinášíme řešení, která skutečně pomáhají vašemu podnikání růst.
IT správa a Outsourcing
Bezproblémový chod vašeho IT je na dohled.
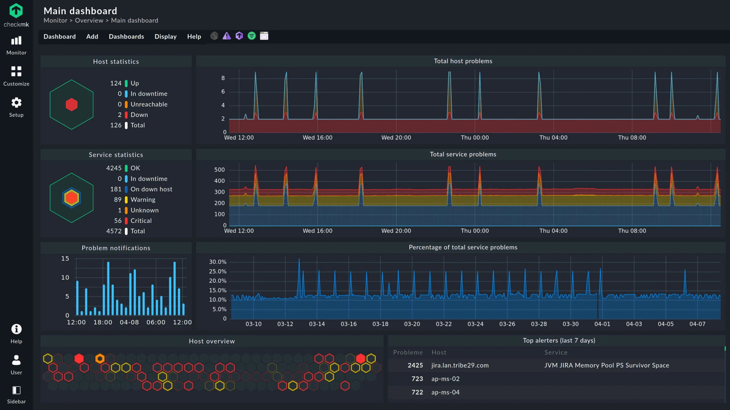
Zajišťujeme správu firemní IT infrastruktury s důrazem na stabilní provoz a prevenci problémů. Správné nastavení IT infrastruktury je základem pro hladký chod každé firmy.
Postaráme se o vaše sítě – od fyzické kabeláže po nastavení aktivních prvků. Zároveň spravujeme servery, ať už běží u vás ve firmě nebo v cloudu. To vše včetně pravidelné údržby, aktualizací a optimalizace výkonu.
Nabízíme aktivní monitoring systémů, který umožňuje rychle identifikovat a vyřešit případné problémy ještě dříve, než ohrozí vaše podnikání. Součástí této služby je také centralizovaný log management – sběr, archivace a vyhodnocování provozních a bezpečnostních logů z vašich systémů. Díky tomu máme detailní přehled o dění ve vaší infrastruktuře, dokážeme rychleji analyzovat incidenty a předcházet jejich opakování.
A protože víme, jak cenná jsou vaše data, zajišťujeme i jejich pravidelné a bezpečné zálohování.
Kybernetická bezpečnost
Chraňte svou firmu před hrozbami dřív, než se stanou problémem.
Bezpečnost je dnes víc než jen silné heslo.
Kybernetické hrozby se neustále vyvíjejí. My budujeme ochranu, která drží krok. Implementujeme pokročilé firewally nové generace, které chrání vaši síť před útoky a neoprávněnými přístupy. Kombinujeme je s antivirovými řešeními, která aktivně chrání vaše zařízení a data. To vše i v Cloud Microsoft 365 a Google Workplace.
Součástí našich služeb je také nasazení SIEM řešení (Security Information and Event Management) a centralizovaného log managementu. Díky tomu získáte nepřetržitý dohled nad bezpečnostními událostmi, korelaci logů z různých systémů a včasnou detekci podezřelých aktivit. Pomáháme tak nejen předcházet incidentům, ale i splnit požadavky na monitoring, evidenci a reportování dle směrnice NIS2.
Provádíme také bezpečnostní audity, které odhalí slabá místa ve vaší infrastruktuře a doporučí konkrétní opatření ke zvýšení ochrany. Pokud se vaše firma připravuje na plnění povinností vyplývajících ze směrnice NIS2, rádi vám pomůžeme s nastavením procesů i technických řešení odpovídajících nové legislativě.
Sjednotíme vaše přihlašování, snížíme počet hesel a zvýšíme úroveň zabezpečení pomocí multifaktorové autentizace (MFA).
Security - fyzická bezpečnost
Moderní ochrana prostor s umělou inteligencí.
Díky chytrým kamerovým systémům máte neustálý přehled o dění ve firmě – i když zrovna nejste na místě. Nabízíme pokročilé kamerové systémy, které využívají umělou inteligenci pro analýzu obrazu, rozpoznávání osob, sledování pohybu nebo detekci podezřelého chování.
Instalujeme také vstupní systémy (ACS), které řídí přístup do prostor a zajišťují, že se do firmy dostanou jen oprávněné osoby. Tím zvyšujeme nejen bezpečnost, ale i přehled o pohybu osob. Ochrana vašich lidí, majetku i informací nebyla nikdy jednodušší.


